Хотите быстро и просто анализировать товары на Ozon? Наш бесплатный плагин – ваш лучший помощник. Он соберет все нужные данные за вас, сэкономив кучу времени. Узнайте, как наш плагин поможет вам быть на шаг впереди конкурентов.
Введите интересующий вас поисковый запрос.
Покажем, как распределяются цены на товары на этой странице поисковой выдачи. Можно посмотреть, какой ценовой диапазон самый популярный по этому запросу. Например, на скриншоте видно, что самая популярная цена на шкафы находится в диапазоне от 378 ₽ до 8068 ₽.

В этой вкладке плагин покажет сводную таблицу по всем товарам введенного вами запроса.

Что есть в таблице:
Чтобы загрузить таблицу для дальнейшей работы, нажмите Экспорт.

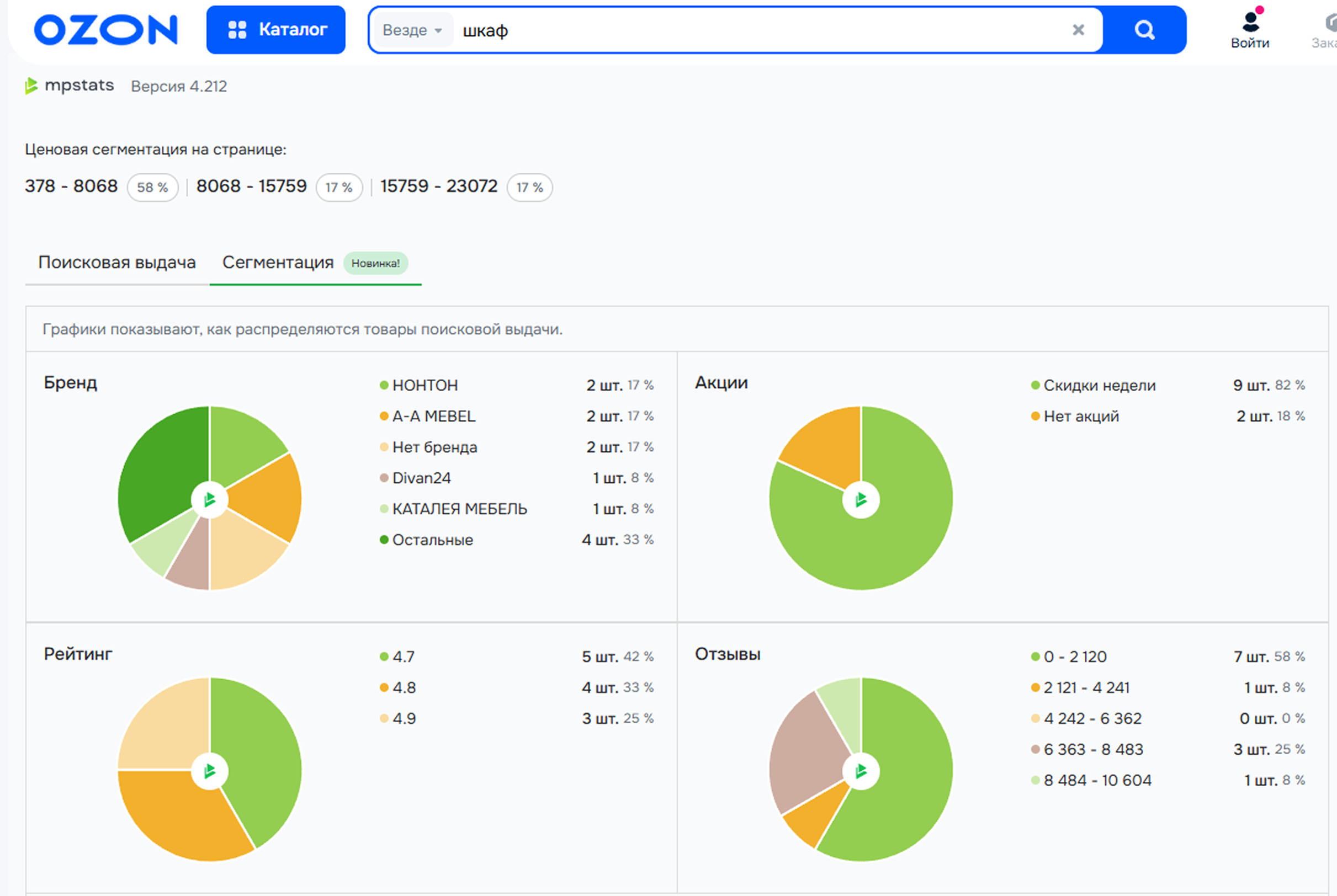
Во вкладке Сегментация показываем топ-100 товаров из поисковой выдачи по ключевому запросу. Здесь вы сможете увидеть, товары какого ценового сегмента больше интересуют покупателей, и оценить вероятность попасть в топ в конкретном ценовом сегменте.
На диаграммах видно, как распределяются самые популярные товары в выдаче по Бренду, участию в Акциях, Рейтингу и количеству Отзывов.

На графике Распределение цен показываем, как меняется соотношение продаж, выручки и количества товаров в зависимости от ценового диапазона.

В поисковой выдаче площадки расширение показывает продажи и выручку всех товаров за последние 30 дней.

Если вы откроете карточку товара, справа плагин покажет информацию о товаре за последние 30 дней:
Можно открыть карточку товара в сервисе MPSTATS прямо со страницы маркетплейса. Для этого нажмите кнопку Полная статистика. Более подробно о том, что можно найти на этой странице, вы можете прочитать в статье Поиск по SKU.
Если вы нажмете Отчет по продавцу или Отчет по бренду, то перейдете в MPSTATS в подробные отчеты. Рассказали о них в статьях Продавцы на Ozon и Бренды на Ozon.

Плагин показывает количество остатков товара на складах. Это поможет понять, какие склады используют конкуренты, и взять их на вооружение.

С помощью плагина вы можете найти поставщиков товара в Китае. Кнопка ведет на сайт https://www.aliprice.com/, где по фото товара будут найдены похожие товары. Там вы можете ознакомиться с китайскими поставщиками и их ценами.
Если вы не пользовались этим порталом, можно войти через аккаунт Google или зарегистрироваться один раз.

Собрали для вас статьи, где рассказали о функциях в разных зонах работы плагина: